How to Create a Google Analytics Dashboard for Your Needs

Author:Zach Paruch
4 min read
Mar 26, 2025
Contributor: Cecilia Meis

What Is a Google Analytics Dashboard?

A Google Analytics dashboard is a customizable report that’s used to monitor all the key metrics for a website. 

Google Analytics 4 (GA4) doesn’t have a built-in “Dashboards” feature from Universal Analytics (GA4’s predecessor), but you can still create a similar setup in GA4.

Here’s an example of a dashboard built in Google Analytics 4:

Custom Overview Report in GA4 showing graphs and charts for website metrics

Some users find it challenging to create dashboards in GA4 given the new platform requires more manual configuration. But it’s very doable if you learn the basics. 

Benefits of Using a GA Dashboard

A Google Analytics dashboard places important metrics in one location, so you can make informed decisions faster.

With a Google Analytics dashboard, you can:

  • Share data with your team, so everyone has access to the same insights
  • Spot trends with data visualization methods like bar graphs and charts 
  • Automate reporting instead of pulling manual data every day
  • Feature the metrics that best reflect your business goals 

How to Create a Custom Google Analytics 4 Dashboard

You can create a custom GA4 dashboard by creating a new report, by customizing a report that already exists and, and using explorations (advanced tools for deeper analysis).

Here’s an overview of those methods:

1. Create a Report

In your GA4 property, click “Reports” > “Library.”

Google Analytics dashboard left-hand menu open with arrow pointing from Reports icon to Library menu option

Click “Create new report” and select either “Create overview report” (for a high-level summary) or “Create detail report” (for deeper analysis).

This example uses “Create overview report.”

Reports section with arrow pointing to Create new report button and Create overview report in dropdown highlighted

2. Customize an Existing Report

You can also customize existing reports if there’s one that’s close to what you need. 

While viewing a GA4 report, click the pencil icon. 

A sidebar will then let you add or remove filters, cards (visual elements that display data), metrics, and dimensions. Adjust the report to suit your needs.

Edit icon clicked to reveal report customization menu

If you opt to use cards, choose “+ Create new card” and choose cards that reflect your goals and key metrics. So you can interpret and act on your report data more effectively. 

For example, if you want to analyze SEO performance, select cards showing organic (unpaid) search traffic.

Go to the “Summary Cards” and “Other Cards” tabs and select the ones you want. Click the drop-down to customize the cards.

Click “Add Cards

Add Cards page with tabs highlighted, cards checked, and arrow to Add Cards button

When you’re finished, click the blue “Save” button and name the report. Then, add your report to the sidebar menu by going to “Library.”

Find the collection (a set of reports) where you want your custom report to appear. Click the three dots next to the collection and select “Edit.”

Collection annotated in Analytics dashboard menu, three dots icon clicked for a collection, and Edit option in popup options highlighted

Select “+ Create new topic,” name your topic, and click “Apply.”

Customize collection page with arrow pointing to Create new topic, topic name entered, and Apply button highlighted

Drag your custom report from the right-hand menu into the left-hand menu. Click “Save.”

Overview reports tab selected and Custom Overview Report highlighted with arrow pointing to the Drop overview report section in Collection

Your customized report is now accessible in the main menu.

Google Analytics dashboard menu expanded showing Reports selected, Custom reports topic expanded, and Custom Overview Report selected and highlighted

3. Use Explorations

Explorations offer advanced analysis beyond standard metrics. 

You can start an exploration from an existing detailed report by clicking the icon shown below. 

Custom Detail Report open with arrow pointing to Explorations icon

A notice appears if some metrics or dimensions from your report aren’t supported in explorations. Click “Got it” to proceed.

some metrics or dimensions aren't supported popup notice with Got it button highlighted

GA4 opens an exploration with data from your custom report. 

Click into the report tabs and customize the report by adding or removing variables—or adjusting the report settings. To analyze specific patterns, trends, and user behaviors in more detail.

Exploration report with data from custom report and Variables, Settings, and Tabs highlighted

How to Share or Export Your Dashboard

You can share custom GA4 reports by email, link, or downloadable file.

Open your report and click the share icon. Select your preferred sharing method.

Custom Overview Report opened in Analytics dashboard, share icon clicked, and Share options menu highlighted

Users with access to your Google Analytics property can also view your reports.

To share a dashboard you built with explorations, you can either choose the share option or the export option in the upper right corner. 

5 GA4 Analytics Reports to Use as Dashboard Templates

These five existing GA4 reports serve as great dashboard templates that let you gather valuable insights about your site’s traffic and engagement.

Organic Search Traffic Report

The Google organic search traffic report shows insights for each page on your site, including the number of impressions in search results and the clicks the page received. 

It offers a broad view of your site’s search performance and helps you find high- and low-performing pages. 

To see this report, go to “Reports” > “Search Console” > “Google organic search traffic.”

Opening the Google

Traffic Acquisition Report

The traffic acquisition report in GA4 shows how sessions start, which channels drive the most traffic, and how visitors engage and convert.

To locate this report, go to “Reports” > “Acquisition” > “Traffic Acquisition.”

Reports icon clicked and highlighted in GA4 dashboard menu with arrow pointing from Acquisition to Traffic Acquisition report option

Events Report 

The events report in GA4 shows interactions tracked as events (clicks, scrolls, purchases, etc.), so you can see how users engage with your site and identify areas to improve the user experience.

Access this report by going to “Reports” > “Engagement” > “Events.”

Reports icon clicked and highlighted in GA4 dashboard menu with arrow pointing from Engagement to Events report option

Click the “+” sign by “Event name” to add another dimension to your report (e.g., pages). This can help you analyze which pages visitors interact with most or least.

Landing page = query string dimension added and highlighted in Events table

For example, if a landing page has a high number of scroll events but a low number of form submissions, this could indicate that users are seeing the content but aren’t motivated to take action. And you could consider optimizing the call to action (CTA). 

Ecommerce Purchases Report

The ecommerce purchases report shows which products people buy, how often they buy them, and the revenue each product generates. These insights help you understand buyer behavior. 

To see this report, go to “Reports” > “Monetization” > “Ecommerce purchases.”

Reports icon clicked and highlighted in GA4 dashboard menu with arrow pointing from Monetization to Ecommerce purchases report option

Landing Page Report

GA4’s landing page report breaks down traffic by landing page. It shows which pages attract users first and how those pages affect engagement and conversion. 

Get the landing pages report by going to “Reports” > “Engagement” > “Landing page

Reports icon clicked and highlighted in GA4 dashboard menu with arrow pointing from Engagement to Landing page report option

Easily Track Your Site’s Performance

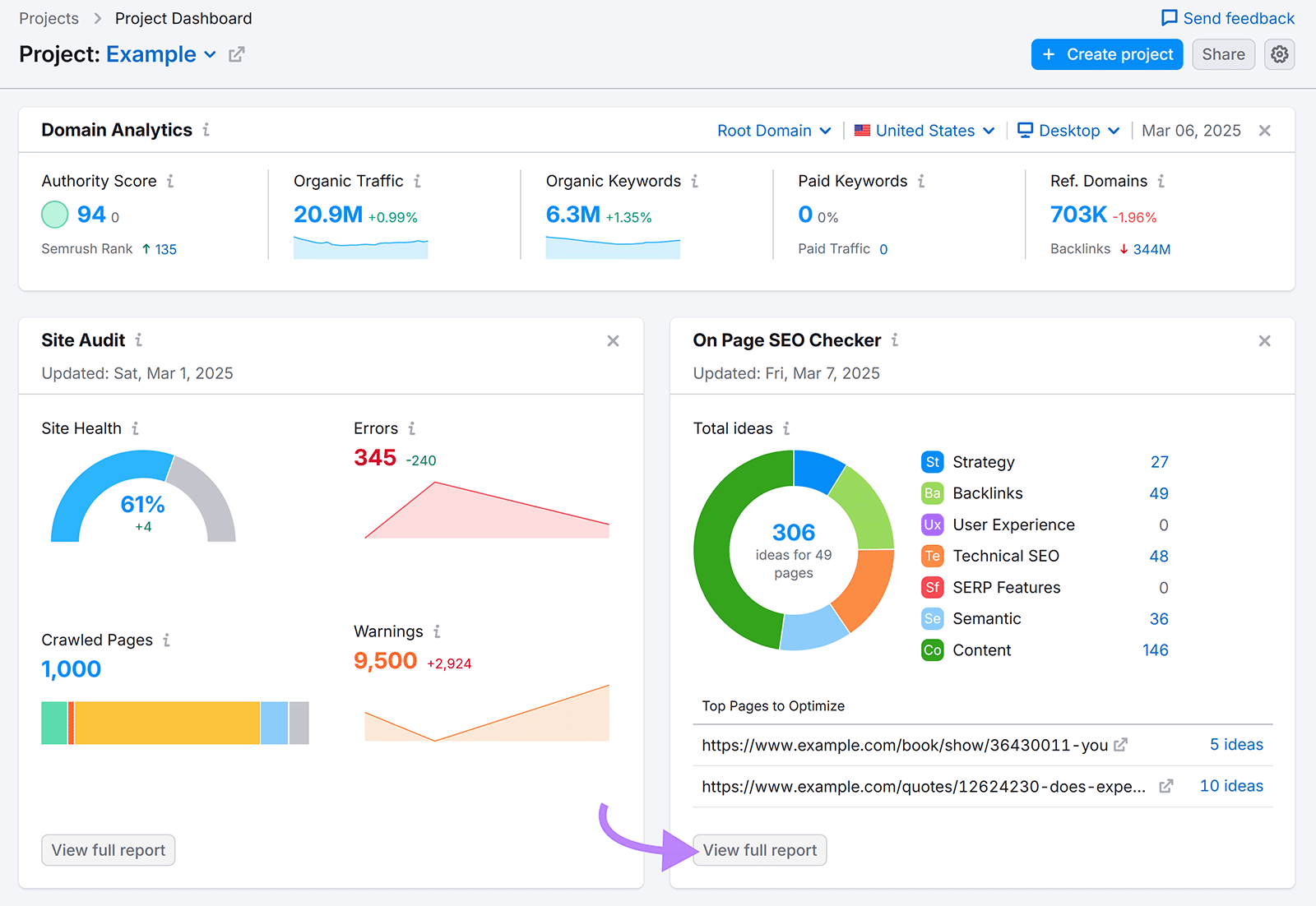
Semrush’s Project Dashboard combines data from GA4, Google Search Console, and Semrush to provide an overview of key metrics for your site and without requiring a custom analytics dashboard in Google.

When you click any “View full report” button, you go directly to the selected report. Which allows you to explore specific areas in greater detail.

Semrush SEO dashboard showing widgets for a project with an arrow pointing to the View full report button in the On Page SEO Checker widget area

Want a simple dashboard to review key metrics? Set up Project Dashboard when you sign up for an account.

Share
Author Photo
Zach Paruch
Zach Paruch is a data-driven SEO strategist with 10+ years of experience driving organic growth through scalable search strategies. He specializes in on-page and technical SEO, content strategy, AI search optimization, and AI-driven processes.
Share
This tool is from almunjizun.com

If you see this on any other website, contact admin.

Visit source WhatsApp +923210009089