What Are KPIs in Marketing?
Key performance indicators (KPIs) in marketing are data points that indicate how your business is performing in relation to specific marketing goals.
For example, if you’re aiming to increase online sales, then website traffic could be a marketing KPI.
Here are some more marketing KPI examples:
- AI visibility
- Keyword rankings
- Click-through rates
- Email open rates
Setting and tracking KPIs helps you understand the impact of your marketing efforts and make more informed decisions in the future.
Below, we've rounded up some of the most important KPIs for marketing in 2026. But before we dive in, let's quickly understand the difference between KPIs and metrics.
What Is the Difference Between Marketing KPIs And Metrics?
The difference between KPIs and metrics is that KPIs are the most important metrics based on your goals.
Marketing metrics are any measurable data points from your marketing activities. They include everything from pageviews and bounce rates to email sends and social media likes. Metrics provide data about what's happening with your campaigns.
Marketing KPIs are specific metrics that directly tie to your marketing goals and indicate whether you're succeeding or failing. They're the numbers that actually matter for your strategy.
For example, if you run an email campaign, you might track dozens of metrics. But your KPIs might only be open rate, click-through rate, and conversions—the metrics that actually determine campaign success.
Now, let’s look at the 20 most important marketing KPIs.
AI SEO KPIs
Track these KPIs if you’re focused on improving visibility in AI platforms like ChatGPT and Google AI Overviews.
1. AI Visibility
AI visibility measures how often your brand appears in AI answers compared to competitors.
This KPI is critical because AI platforms are becoming primary sources of information for many users. Over 20% of Americans use AI tools regularly, so you could be missing out on reaching potential customers if your brand isn’t visible in AI responses.
Track your AI visibility using Semrush's AI Visibility Toolkit. The visibility score is measured on a scale out of 100. The higher your score, the more dominant your brand's presence is in your niche.

Here are some quick tips for improving your AI visibility:
- Earn brand mentions across the web, especially on high-authority websites that AI platforms trust and reference (like Reddit)
- Keep your messaging consistent on your own website, third-party publications, and social media platforms, so AI can accurately mention your brand in relevant conversations
- Invest in brand-building activities that strengthen your position in the market, such as PR campaigns, influencer collaborations, and podcast appearances
2. Brand Mentions
In the context of AI search, brand mentions are the number of times your brand name appears in AI platforms’ responses to user queries.
This KPI helps you understand whether AI platforms recognize your brand as relevant for topics in your industry. And how much you can grow reach and awareness with users.
Semrush's AI Visibility Toolkit provides detailed brand mention tracking across platforms like ChatGPT and Google AI Mode.
You can see total mentions, compare your performance against competitors, and identify which topics and queries generate the most mentions for your brand.

Here are some quick tips for increasing AI brand mentions:
- Earn brand mentions across the web, so AI starts recognizing your brand as an authority
- Create content around topics relevant to your industry, so you can position yourself as an expert in your field
- Maintain consistent messaging across your digital footprint to reinforce your brand identity and expertise
- Engage in activities that can generate regular buzz around your brand, like publishing research studies, launching new products, and attracting media coverage
3. Citations
Citations are linked references that AI platforms include in their responses to support the information they provide.
If your webpages often get cited in AI answers, it shows that AI platforms view your content as credible and authoritative. This builds trust with users and can drive traffic when users want to explore topics in depth.
The AI Visibility Toolkit tracks all citations to your domain across different AI platforms.
You can see your cited pages, the specific URLs AI platforms are referencing, and what queries trigger these citations.

Here are some quick tips for earning more citations in AI platforms:
- Structure your content with descriptive subheadings, so it's easy for AI to extract and cite key information
- Publish original research, statistics, and data that AI platforms can reference as primary sources
- Create comprehensive guides and resources that provide answers to common industry questions
Traditional SEO KPIs
Search engine optimization (SEO) results are volatile due to algorithm updates, competitor activity, and changing user behavior.
Tracking these SEO KPIs will help you to stay on course and quickly adapt to any shifts.
4. Keyword Rankings
Keyword rankings are positions in unpaid results for target keywords—i.e., queries you want to appear for in search engines.
The higher you rank for a given keyword, the more likely users are to see and click your result. Especially when you consider that AI Overviews and other SERP features often push down organic results.
You can monitor your keyword rankings through Google Search Console.
The “Performance on Search results” report shows your average position for up to 1,000 queries chosen by Google.

Alternatively, track the keywords of your choice with Semrush’s Position Tracking tool.
The tool uses AI to calculate your potential ranking positions—on top of reporting your actual rankings. So you can easily spot the biggest opportunities for improvement.

You can also sign up for ranking alerts, compare your rankings against competitors’, and much more.
Here are some ways to rank higher on Google:
- Focus on keywords your domain can easily rank for (i.e., keywords that have a low Personal Keyword Difficulty score in Semrush tools)
- Analyze and satisfy search intent (what the target user wants)
- Implement on-page SEO techniques (e.g., optimize your title tags and H1 tags)
5. Organic Clicks
Organic clicks are clicks on your unpaid results in Google.
The more clicks you attract, the more opportunities you have to generate leads and sales.
You can see your organic clicks by keyword, URL, and more in Google Search Console.

Here are some quick tips for getting more organic clicks:
- Work to improve your keyword rankings by better addressing user intent
- Focus on keywords that are more likely to drive clicks (e.g., avoid zero-click searches)
- Optimize your title tags and meta descriptions (which can appear in search results)
6. Impressions
In SEO, impressions refer to the number of times your webpage/website appears in search engine results and is seen by users.
Impressions are a good search marketing KPI because they drive brand awareness and clicks.
You can track your Google impressions in Google Search Console.

Here are some ways to get more impressions in Google:
- Create content to target a wider variety of relevant search queries
- Work to improve your keyword rankings (i.e., improve your SEO)
- Optimize for SERP features (e.g., by using schema markup)
7. Backlinks
Backlinks (links to your website from other websites) influence your visibility in search results, because search engines treat them like endorsements.
And despite early claims that backlinks don’t help with AI visibility, recent evidence suggests that backlinks are beneficial for growing your presence in platforms like ChatGPT.
Many different factors influence a backlink’s value, so it can be helpful to track a variety of related metrics:
- Number of referring domains: How many different websites link to your website. Generally, more domains is better.
- Domain authority: The authoritativeness of your domain, according to a metric like Semrush’s Authority Score. This largely reflects the strength of your backlink profile.
To collect these metrics, you need a tool like Backlinks.

For advice on getting more high-quality backlinks, check out our link building guide.
Paid Advertising KPIs
Track these paid advertising metrics to ensure you spend every advertising dollar efficiently.
8. Return on Ad Spend
Return on ad spend (ROAS) is a measure of advertising revenue relative to advertising costs.
An ROAS above 1 indicates that the campaign is profitable, while a ROAS below 1 indicates that the campaign is unprofitable.
Here’s the formula you can use to calculate ROAS:
ROAS = revenue from ad campaign / total ad spend
Read our guides to learn more about tracking your ad spend and maximizing your ROAS on Google Ads.
9. Cost per Mille
Cost per mille (CPM) is the average amount you pay for 1,000 ad impressions (views).
CPM helps you forecast how much it’ll cost to reach a specific audience size. And helps you evaluate the profitability of brand awareness campaigns.
Many advertising platforms calculate CPM automatically—here’s what the marketing KPI looks like inside the Meta Ads Manager dashboard:

You can also calculate CPM manually with this formula:
CPM = (total cost of campaign / total impressions) x 1,000
Here are some quick tips for lowering a campaign’s CPM:
- Test different ad placements
- Advertise during low-competition times
- Consider broadening your audience
Social Media KPIs
Track these social media KPIs to ensure your social media strategy provides meaningful results.
10. Follower Count
Follower count is the number of users who follow your social media profile(s)—i.e., the number of people who’ve opted in to see your posts.
This social media marketing KPI is important because the more followers you have, the more likely users are to see and engage with your brand.
You should be able to see your follower count on each profile, like this:

Alternatively, use the Social Tracker tool within Semrush’s Social Toolkit to view metrics from multiple platforms in one place.
Social Tracker makes it easy to see whether your subscriber count is growing. And compare your stats against competitors’.

You can access Social Tracker and many other useful tools through a Social Toolkit subscription.
Here’s how you can leverage different tools inside the toolkit to get more followers:
- Maintain a regular posting schedule using the Social Poster tool
- Learn from your top-performing posts with the Social Content Insights tool
- Identify the best times to post with the Social Analytics tool
- Automatically generate posts about trending topics with the Social Content AI tool
11. Average Engagement Rate
Average engagement rate is the percentage of likes, comments, shares, etc., on your social media content relative to the number of followers you have.
This social media marketing KPI shows how well your social media content resonates with your audience. And the more engaged your audience members are, the more likely they are to amplify and buy from your brand.
Some social media platforms calculate an engagement rate metric for you. For example, here’s what the KPI looks like in LinkedIn analytics:

Alternatively, you can use this formula to calculate average engagement rate:
Average engagement rate = ((total engagements / total posts) / total followers) x 100
Here are some quick tips for improving social engagement:
- Deliver direct value through your posts—don’t just link to your website or elsewhere
- Encourage audience participation by asking questions, running polls, and hosting giveaways
- Experiment with different content formats and monitor their success
Email Marketing KPIs
Track these email marketing KPIs to gauge the success of your promotional messages, newsletters, and other email campaigns.
12. Subscribers
Subscribers are users who’ve opted in to receiving your marketing emails at a specific email address.
The number of subscribers is a critical email marketing KPI because it reflects the size of the audience you can reach with your email campaigns.
You can get details about your subscribers in your email marketing platform. Here’s what the data looks like in Mailchimp, for example:

Here are some quick tips for getting more email subscribers:
- Segment your email lists to ensure subscribers only receive the emails they’re interested in
- Offer a sign-up incentive (e.g., a welcome discount code)
- Encourage customers to opt in during the checkout process
13. Open Rate
Open rate is the percentage of recipients who open your marketing emails.
Tracking open rates helps you gauge the relevance of your email campaigns. Although, they may be underreported due to the privacy features in some email clients.
Most email marketing platforms provide an open rate for each email.
In Mailchimp, the open rate KPI looks something like this:

According to a recent study, the average email open rate across industries is 42.35%.
Here’s how to improve your open rates:
- Write concise and engaging subject lines
- Send tailored emails to different audience segments
- Optimize your sender name, address, and profile picture
Multi-Channel Marketing KPIs
These KPIs in digital marketing can help you evaluate efforts across multiple marketing channels.
14. Conversion Rate
Conversion rate is the percentage of users who convert (take a specific, desired action) when viewing a marketing campaign or asset.
A conversion action could be signing up for a newsletter or making a purchase, for example.
You can measure conversion rates on your website by using Google Analytics.
In Google Analytics, conversions are called key events. The platform tracks some events automatically, but you need to specify which ones are key events and create any that are missing.

If you need to measure conversion rates manually, use this formula:
Conversion rate = (conversions / total clicks) x 100
Here are some quick tips for conversion rate optimization:
- Create landing pages to promote specific actions
- Use split testing to compare results from different campaign versions
- Make it clear what you want users to do—and what’s in it for them
15. Click-Through Rate
Click-through rate (CTR) is the percentage of users who click through to your website from a particular asset or campaign.
CTR can measure how effectively you attract people to your site through search engine results, digital advertisements, marketing emails, social media posts, and more.
Many analytics tools calculate CTRs automatically because they’re an important KPI in marketing. For example, here’s a report from Google Ads:

If your tool doesn’t provide the CTR, you can use this formula instead:
CTR = (clicks / views) x 100
Improving your average CTR for each campaign type allows you to boost traffic without needing to increase your audience size.
Here are some quick tips for improving your CTRs:
- Write compelling call to action (CTA) text
- Design CTA buttons to stand out on the page or asset
- Target the right audiences
16. Customer Lifetime Value
Customer lifetime value (CLV or CLTV) is the revenue you can expect to earn from a customer during their entire relationship with your brand.
To be profitable, you need your CLV to be higher than your average sales and marketing spend for acquiring a single customer.
The formula to calculate CLV is:
Customer lifetime value = average transaction value x average number of transactions in a year x average customer retention in years
Here are some quick tips to improve this marketing KPI:
- Implement a customer loyalty program
- Gather feedback from customers who cancel
- Create tailored campaigns for existing and previous customers
17. Return on Marketing Investment
Return on marketing investment (ROMI) is the amount of money your marketing efforts generate relative to the cost of these marketing efforts.
A positive ROMI shows marketing is contributing to your company’s bottom line.
Here’s the formula to calculate ROMI for a campaign or a channel:
Return on marketing investment = ((gross profit - marketing cost) / marketing cost) x 100
There are two main ways to improve your ROMI:
- Cut unnecessary marketing costs (e.g., stop campaigns that don’t drive results)
- Boost your campaigns’ effectiveness in driving revenue (e.g., make more engaging ads)
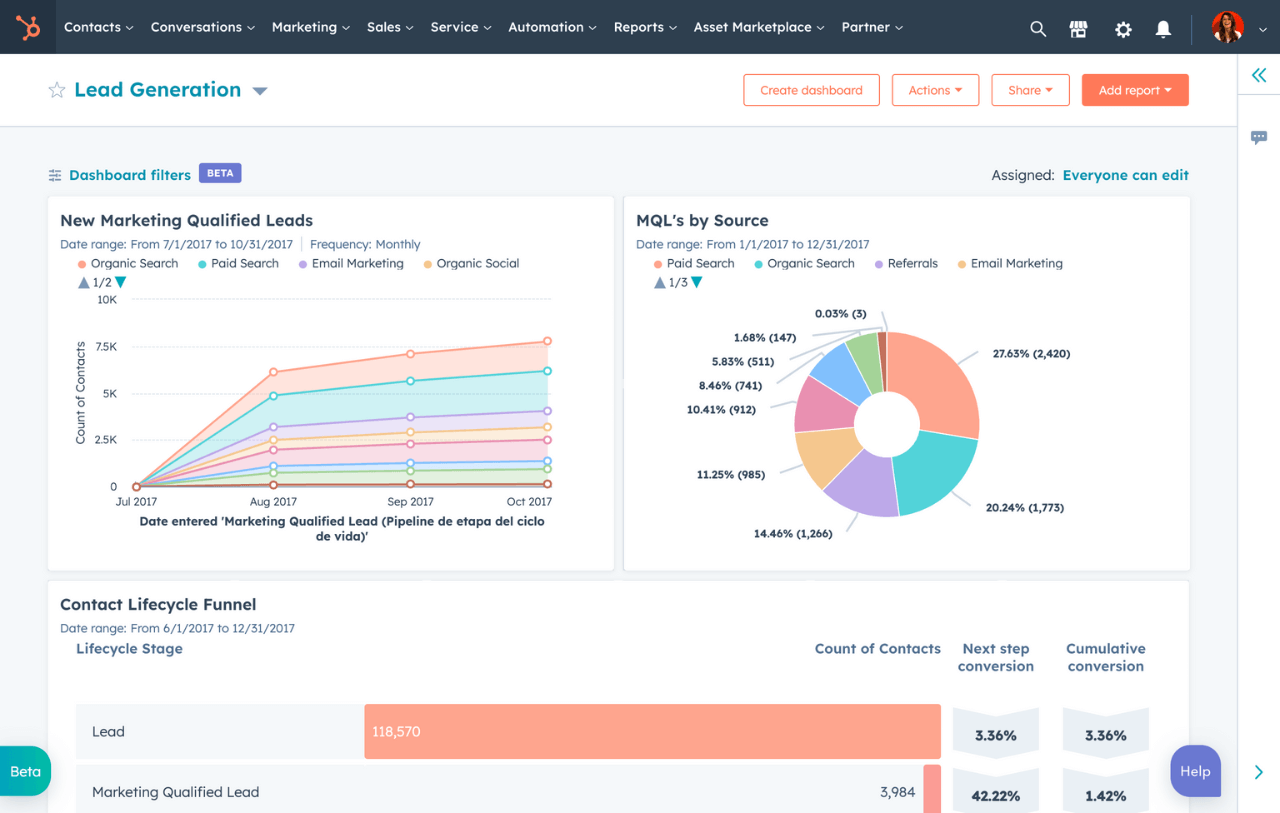
18. Leads
A lead is a user who has exhibited strong signs of becoming a customer in the future—perhaps they’ve filled out an inquiry form or added a product to their cart.
There are two main types of leads:
- Marketing qualified leads (MQLs): A prospect who engaged with your marketing initiatives. For example, downloading an ebook or clicking on a Facebook ad.
- Sales qualified leads (SQLs): A prospect who has shown an intent to buy (by booking a demo, for example) and is ready to talk to the sales team
Tracking MQLs vs. SQLs helps you to assess lead quality.
To track leads effectively, you can use a customer relationship management (CRM) platform like HubSpot or Salesforce.

Here are some quick tips for improving your lead generation efforts:
- Create high-quality gated content (content that users can only access by submitting their information)
- Optimize your landing pages and forms
- Use retargeting ads to re-engage users who leave your website without converting
19. Cost Per Lead
Cost per lead (CPL) is the average amount you pay to acquire a new lead from your marketing efforts.
Tracking CPL helps you to identify inefficiencies in your marketing strategy, so you can adjust to maintain profitability.
The CPL formula looks like this:
CPL = Total cost of marketing campaign / number of leads generated
Here are some quick tips to reduce your CPL:
- Leverage organic channels like SEO, AI SEO, and social media
- Invest more in campaigns that deliver the lowest CPL
- Pause or optimize your highest-CPL activities
20. Cost Per Acquisition
Cost per acquisition (CPA) is the average amount of marketing spend it takes to acquire a paying customer.
To turn a profit, your CPA must be lower than your customer lifetime value (CLV).
You can use this formula to calculate the CPA of your campaigns for a given period:
CPA = total campaign spend / number of customers acquired
Here are some quick tips for reducing your CPAs:
- Discontinue or improve unprofitable campaigns
- Target your campaigns to highly relevant audiences
- Retarget and nurture existing leads
How to Choose the Right KPIs for Your Campaign
Not every KPI will be relevant for every marketing campaign. Here's how to select the KPIs that actually matter for your specific marketing campaign.
- Start with your campaign objective. Your KPIs should directly connect to what you're trying to achieve. For example, if you're running a YouTube advertising campaign focused on brand awareness, track video views, watch time, and brand searches. If your goal is lead generation, focus on form submissions, conversion rate, and cost per lead.
- Limit your focus to 3-5 primary KPIs. Tracking too many metrics dilutes your focus and makes it harder to identify what's actually driving results. Choose 3-5 primary KPIs that best reflect your campaign's success. Monitor secondary metrics for context, but keep your main objectives front and center.
Track Your Marketing KPIs with Semrush
Semrush's My Reports tool lets you combine data from multiple marketing channels into a single dashboard.
Instead of logging into separate platforms to check Google Analytics, social media metrics, AI SEO performance, and paid ad results, you can pull everything together in one place.

You can then use this marketing KPI dashboard to monitor performance in real time, spot trends faster, and quickly identify which channels and campaigns are driving results.
Maintaining one dashboard with all your KPIs also makes it easier to share insights with your team or stakeholders—no manual spreadsheets, switching between tools, or data fragmentation.
Sign up to get started today.